Prashant D. Kadam - Broadcast Technology Specialist | DevOps | Kubernetes

Prashant D. Kadam Profile

Prashant D. Kadam

Certified Kubernetes Administrator (CKA) with 11+ years of experience in the TV broadcast and DevOps industry. I specialize in building scalable, resilient, and automated infrastructures, with hands-on expertise in Kubernetes deployments, Bash and Python scripting, CI/CD pipelines, and ELK stack management.

About & Capabilities

Passionate about automation, monitoring, and cloud-native Architectures. I'm skilled in building high-availability systems and optimizing deployments to ensure peak performance.

With a strong background in Linux administration and tools like Grafana, Kibana, and Prometheus, my focus is on reliability, scalability, and reducing downtime to enhance service delivery across dynamic environments.

  • Docker and Kubernetes
  • Zero-downtime Deployments
  • Broadcast Systems Architecture
devops@prashant: ~

devops@prashant:~$ ./system-status.sh

0+
Years Experience
0+
Projects Completed
0+
Technologies

Technical Skills

Professional Journey

Company Logo
Company Logo
Nov 2023 - Present
2+ Years

Duty Engineer

Sony Pictures Networks

  • I specialize in leveraging DevOps practices to streamline operations and enhance system reliability.
  • My expertise includes managing live events (e.g., Australian Open, WWE, UFC, and Hockey), running playout systems for 50+ channels, and handling media asset management using DIVA, GBLabs, and AWS S3 Deep Glacier.
  • Automating repetitive tasks using BASH and Python. Delivering efficient, scalable, and resilient infrastructure solutions, I work closely with teams to drive continuous improvements across broadcast systems and operations.
  • Working on Synamedia compression and VGCAS system.

Deputy Manager Broadcast, CAS

Jio

  • Manging more than 14000 service configuration for 25+ Headends.
  • Working on Verimatrix CAS for 3m+ customer base.
  • Good exposure to automation using BASH scripting.
  • Openshift training on DO180, DO280 and DO380 from Redhat.
  • Creating Grafana dashboards, Log analysis using Kibana, Prometheus query to manage data.
  • Managing multiple Linux servers and CAS components on them.
  • Planning and execution of regression and sanity testing on application.
  • Creating alerts for critical KPI for business review.
  • Managing the OpenShift cluster that with autoscaling and HA.
  • Taking cluster wide backups.

Senior Systems Engineer

Tata Play

  • Installed and configured critical broadcast equipment (MUX, Modulators, Encoders, IRD).
  • Created Bash scripts to automate routine tasks, reducing manual effort and operational overhead.
  • Designed Grafana dashboards for system health and KPI monitoring.
  • Utilized Kibana to create monitoring dashboards for tracking critical KPIs, ensuring timely issue identification.
  • Led RCA (Root Cause Analysis) for errors, minimizing downtime and improving system reliability.
  • Facilitated deployment of new features by closely collaborating with testing teams.

Senior Broadcast Engineer

Reliance Communications / Independent TV

  • Installation and configuration of station equipments like MUX, Modulator, Encoders and IRD.
  • Bandwidth utilization and planning for satellite Transponders for BIG TV.
  • Rectifying faults according to daily channel status report and root cause analysis to ensure minimization of errors.
  • Upgradation of new Headend equipment's.
  • Handling XMS and XMU for system monitoring.
  • Implementing proposed technical modification in DTH Headend.
  • Highly organized planning for smooth and timely completion of goals.
  • Software Release Testing & OTA testing with STB Team.

Broadcast Engineer

Prime Focus Technologies (PFT)

  • Configured Appear TV Encoders, Demodulators, and managed multicast IPs for 400+ channels.
  • Administered SML servers for ERP data storage and installed C-band antennas for signal reception.
  • Performed technical fault analysis, system upgrades, and testing of new equipment.
  • Handled audio watermarking using WMM for secure content distribution.
  • Worked on BARC project.

Headend Engineer

Indusind Media and Communication Ltd

  • Configuration of QAM Modulator, PSI-SI Server, MPEG 2, Encoders, Preventive Maintenance of equipments.
  • Installation of New equipments.
  • Addition deletion and swapping of services as per requirement.
  • Handling EPG programs, Fault finding in network.

Featured Projects

Project Visual
Project Visual
VigilSiddhi IntilliSub
Local AI Subtitle Platform

VigilSiddhi IntilliSub

Local AI Subtitle Generation Platform

A privacy-focused, fully offline speech-to-subtitle solution capable of running on local CPU/GPU hardware. It combines Whisper-based ASR with a professional refinement workflow, ensuring high security for sensitive content.

  • 🔒Offline & Secure: Operates without internet, ensuring 100% data privacy.
  • 🎯High Precision ASR: Whisper-based model with 75-85% accuracy.
  • 🧠Continuous Learning: Built-in training engine for domain-specific fine-tuning.
  • 🎬Professional Editor: Web UI for precise timing and manual refinement.
System Dashboard
Subtitle Editor UI
Refinement Station
Preview: Content 1
Preview: Content 2

VigilSiddhi: Infrastructure & Monitoring

Unified Tech Stack

A unified multi-agent monitoring system for broadcast infrastructure.

  • 🤖Multi-Agent: SNMP, Windows/Linux, IRD, switches, APIs.
  • 📊Real-Time: Live WebSocket updates.
  • 📨Alerts: Telegram, Email, Slack, Teams.
  • 🚀Stack: Redis Streams, Elasticsearch, MySQL.
Monitoring Dashboard
Data Pipeline
Agents
Switch Dashboard
Switch Details
Alerts

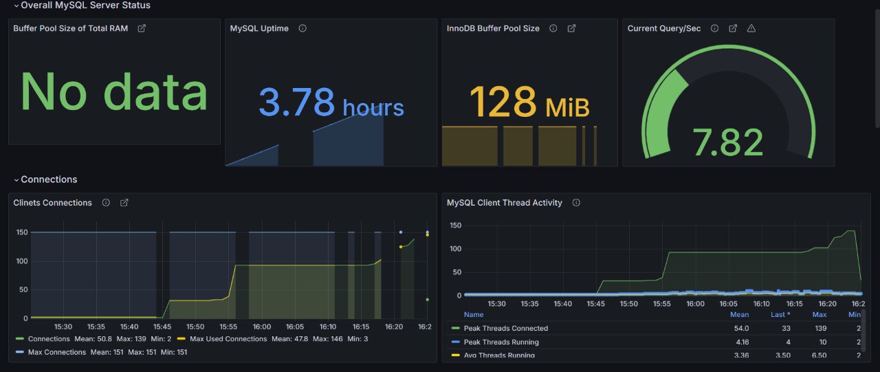
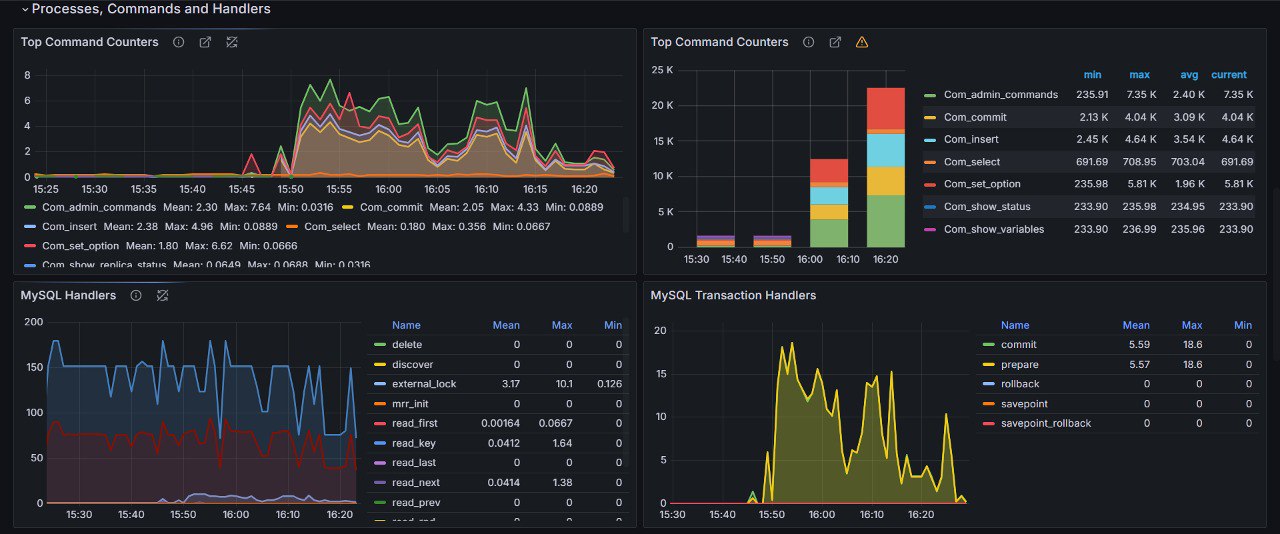
MYCAS: Conditional Access System

Secure & Scalable Architecture

Modular microservices Architecture for secure content delivery.

  • 📐Architecture: Microservices, Kubernetes, Istio.
  • 🔗Tech: Kafka, MySQL, Elasticsearch, Docker.
  • Scale: Horizontal scaling, robust analytics.
Kiali Dashboard
MYSQL Grafana Dashboard
MYSQL overall status
MYSQL Process, Commands and Handlers

VigilSiddhi Encoder

Advanced FFmpeg Automation

Video Encoder over UDP / SRT using FFmpeg and Python.

  • ⚙️Core: FFmpeg + Python Tkinter.
  • 🌐Protocols: UDP, SRT, RTMP, HLS.
  • 🔍Analysis: Built-in ffprobe analysis.
Input Output Preview
Output Preview UDP
UI
SRT Support

GitHub Activity

Readme Activity Graphs
GitHub Streak Stats

Education & Certifications

Certified Kubernetes Administrator (CKA)

Valid until Jan 2027

Training from RedHat on OpenShift Administration

Education

B.Tech/B.E.

Pune University

Professional Certifications

Kubernetes Administrator

AWS Live

AWS Elemental Live

AWS AI

AWS AI Caption

AWS MediaConnect

AWS MediaConnect

AWS Conductor

AWS Live Conductor

Streaming

Video Streaming Concepts

OpenShift

RedHat OpenShift

TAG Admin

TAG Admin

CKA

Kubernetes Administrator

AWS Live

AWS Elemental Live

AWS AI

AWS AI Caption

AWS MediaConnect

AWS MediaConnect

AWS Conductor

AWS Live Conductor

Streaming

Video Streaming Concepts

OpenShift

RedHat OpenShift

TAG Admin

TAG Admin

OpenShift

RedHat OpenShift